好博(中国)体育最新研爆发产的热压蒸馏水机使用了MVR节能手艺,,,,,具有产水优质、节能效果显著、装置使用无邪等优点。。。。。。。好博(中国)体育热压蒸馏水机产量可从1T/h至100T/h[1],,,,,既可为客户提供大处置惩罚量中心式制水计划,,,,,基于其超低的产量规模和撬装模浚??????榛杓,,,,,也可为客户提供无邪的漫衍式注射用水生产解决计划。。。。。。。
内毒素<0.01EU/ml
电导率<0.3μm/cm @25℃
红锈危害低Low
配备磁悬浮零摩擦蒸汽压缩机吨水电耗低至12kW·h[2]
蒸发温度低,,,,,常压容器,,,,,使用寿命更长。。。。。。。
磁悬浮压缩机,,,,,运行稳固,,,,,维保需求少;;;;;;
无需润滑油和冷却水;;;;;;
配备能耗实时监控剖析功效。。。。。。。
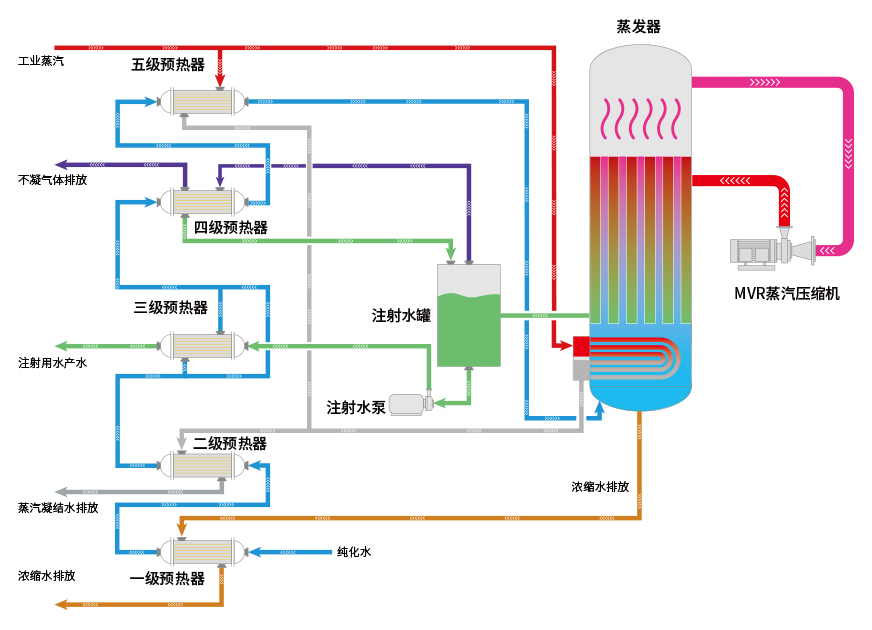
接纳MVR常压蒸发手艺,,,,,非压力容器;;;;;;
无高温外排水;;;;;;
完善的清静连锁保;;;;;ぁ。。。。。。

蒸汽压缩机是热压式蒸馏水机的焦点部件,,,,,好博(中国)体育热压式蒸馏水机使用的蒸汽压缩机是与旗下公司乐恒节能自主研发的离心式高速直驱蒸汽压缩机,,,,,接纳了先进的磁悬浮直驱手艺,,,,,电机转子与磁浮轴承之间不接触,,,,,只受空气阻力损失,,,,,设计工况规模气动效率稳固在80%以上。。。。。。。由于没有润滑系统,,,,,以是对使用情形可达零油雾污染,,,,,体积小,,,,,便于维护。。。。。。。

| 型号 | 生产能力(L/h) | 质料水消耗(L/h) | 蒸汽消耗(kg/h) | 电消耗(kW?h) | 形状尺寸(长x宽x高)mm | 重量(kg) | 压缩机 |
|---|---|---|---|---|---|---|---|
| LRY1000 | 1000 | 1060 | 90 | 18.6 | 2800X1800X3100 | 2400 |
乐恒品牌 磁悬浮/ 高速直驱 离心式蒸 汽压缩机 |
| LRY2000 | 2000 | 2120 | 180 | 30.7 | 3100X2000X3150 | 2980 | |
| LRY3000 | 3000 | 3180 | 270 | 47 | 3350X2150X3300 | 4080 | |
| LRY4000 | 4000 | 4240 | 360 | 60 | 3600X2400X3550 | 5180 | |
| LRY5000 | 5000 | 5300 | 450 | 72 | 3850X2600X3750 | 6500 | |
| LRY10000 | 10000 | 请联系我司职员获取详细参数 | |||||
| LRY15000 | 15000 | ||||||
| LRY20000 | 20000 | ||||||
| LRY25000 | 25000 | ||||||
| LRY30000 | 30000 | ||||||
| 更大产量 | 更大产量 | ||||||
|
注/Note: |
|||||||
0577-86906886?
地址:温州经济手艺开发区滨海园区滨海8路558号
电话:0577-86906886
传真:0577-86906886
邮箱:marketing@china-yaguang.com
网址:www.china-yaguang.com
邮编:325025